Network-Attached Storage

Modeling a video streaming server that is stored on a redundant NAS

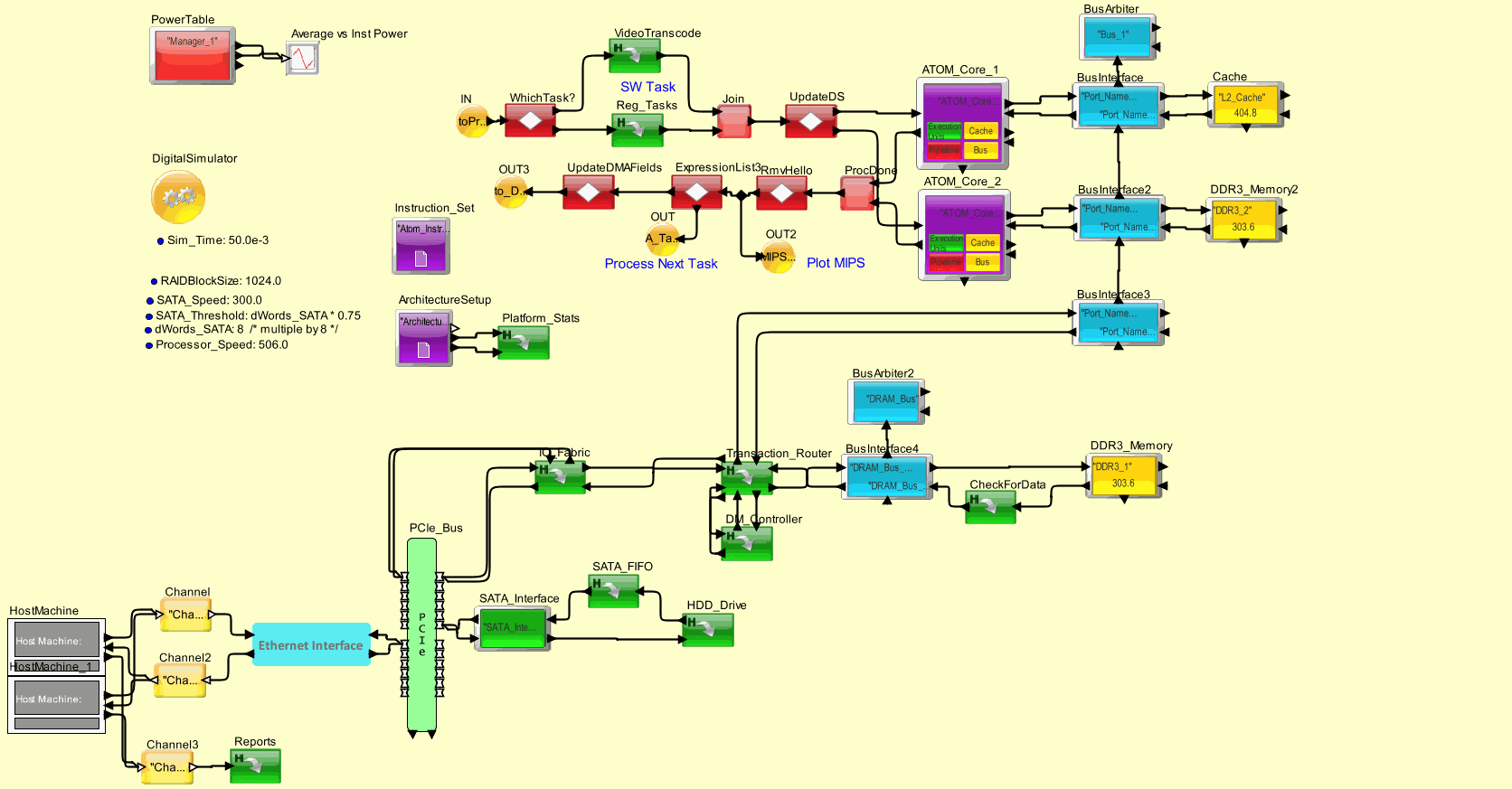
NAS_Server_Read_Write_v3_Nodes

Browsable image of the model.

Launch
  • Mouse over the icons to view parameters. Click on hierarchy and plotters to reveal content (if provided).
  • To simulate, click on Launch button, open downloaded file and click Run on the Java Security Page.
<h2>HostMachine_1</h2><table border="1"><tr><td><b>Parameter</b></td><td><b>Expression</b></td><td><b>Value</b></td></tr><tr><td>Block_Documentation</td><td>Enter User Documentation Here</td><td>Enter User Documentation Here</td></tr><tr><td>nInstances</td><td>2</td><td>2</td></tr><tr><td>showClones</td><td>true</td><td>true</td></tr><tr><td>Request_Byte_Size</td><td>1024.0</td><td>1024.0</td></tr><tr><td>Request_Rate</td><td>10.0e-5</td><td>1.0E-4</td></tr><tr><td>Task_Distribution</td><td>Task_ID Task_Name\tTimePercentage ;\\n1        Streaming\t 25.0           ;\\n2        Read            50.0           ;\\n3        Write           25.0           ;</td><td>&quot;Task_ID Task_Name\tTimePercentage ;\\n1        Streaming\t 25.0           ;\\n2        Read            50.0           ;\\n3        Write           25.0           ;&quot;</td></tr><tr><td>_hide</td><td>false</td><td>false</td></tr></table> <h2>Channel3</h2><table border="1"><tr><td><b>Parameter</b></td><td><b>Expression</b></td><td><b>Value</b></td></tr><tr><td>Block_Documentation</td><td>Enter User Documentation Here</td><td>Enter User Documentation Here</td></tr><tr><td>Instance_Field_Name</td><td>&quot;Channel&quot;</td><td>&quot;Channel&quot;</td></tr><tr><td>Conversion_Type</td><td>DS(0)_to_DS(n)</td><td>DS(0)_to_DS(n)</td></tr></table> <h2>Channel</h2><table border="1"><tr><td><b>Parameter</b></td><td><b>Expression</b></td><td><b>Value</b></td></tr><tr><td>Block_Documentation</td><td>Enter User Documentation Here</td><td>Enter User Documentation Here</td></tr><tr><td>Instance_Field_Name</td><td>&quot;Channel&quot;</td><td>&quot;Channel&quot;</td></tr><tr><td>Conversion_Type</td><td>DS(0)_to_DS(n)</td><td>DS(0)_to_DS(n)</td></tr></table> <h2>Reports</h2><table border="1"><tr><td><b>Parameter</b></td><td><b>Expression</b></td><td><b>Value</b></td></tr><tr><td>Block_Documentation</td><td>Enter User Documentation Here</td><td>Enter User Documentation Here</td></tr><tr><td>Sim_Time</td><td>50.0e-3</td><td>0.05</td></tr><tr><td>instance</td><td>0</td><td>0</td></tr></table> <h2>OUT2</h2><table border="1"><tr><td><b>Parameter</b></td><td><b>Expression</b></td><td><b>Value</b></td></tr><tr><td>Block_Documentation</td><td>Enter User Documentation Here</td><td>Enter User Documentation Here</td></tr><tr><td>Destination_Name</td><td>MIPS_Plot</td><td>&quot;MIPS_Plot&quot;</td></tr><tr><td>Destination_Type</td><td>Global</td><td>Global</td></tr></table> <h2>Channel2</h2><table border="1"><tr><td><b>Parameter</b></td><td><b>Expression</b></td><td><b>Value</b></td></tr><tr><td>Block_Documentation</td><td>Enter User Documentation Here</td><td>Enter User Documentation Here</td></tr><tr><td>Instance_Field_Name</td><td>&quot;Channel&quot;</td><td>&quot;Channel&quot;</td></tr><tr><td>Conversion_Type</td><td>DS(n)_to_DS(0)</td><td>DS(n)_to_DS(0)</td></tr><tr><td>_flipPortsVertical</td><td>true</td><td>true</td></tr><tr><td>_flipPortsHorizontal</td><td>false</td><td>false</td></tr><tr><td>_rotatePorts</td><td>180</td><td>180</td></tr></table> <h2>HostMachine</h2><table border="1"><tr><td><b>Parameter</b></td><td><b>Expression</b></td><td><b>Value</b></td></tr><tr><td>Block_Documentation</td><td>Enter User Documentation Here</td><td>Enter User Documentation Here</td></tr><tr><td>nInstances</td><td>2</td><td>2</td></tr><tr><td>showClones</td><td>true</td><td>true</td></tr><tr><td>Request_Byte_Size</td><td>1024.0</td><td>1024.0</td></tr><tr><td>Request_Rate</td><td>10.0e-5</td><td>1.0E-4</td></tr><tr><td>Task_Distribution</td><td>Task_ID Task_Name\tTimePercentage ;\\n1        Streaming\t 25.0           ;\\n2        Read            50.0           ;\\n3        Write           25.0           ;</td><td>&quot;Task_ID Task_Name\tTimePercentage ;\\n1        Streaming\t 25.0           ;\\n2        Read            50.0           ;\\n3        Write           25.0           ;&quot;</td></tr></table> <h2>Platform_Stats</h2><table border="1"><tr><td><b>Parameter</b></td><td><b>Expression</b></td><td><b>Value</b></td></tr><tr><td>Block_Documentation</td><td>Enter User Documentation Here</td><td>Enter User Documentation Here</td></tr></table> <h2>Average vs Inst Power</h2><table border="1"><tr><td><b>Parameter</b></td><td><b>Expression</b></td><td><b>Value</b></td></tr><tr><td>Block_Documentation</td><td>Enter User Documentation Here</td><td>Enter User Documentation Here</td></tr><tr><td>fillOnWrapup</td><td>true</td><td>true</td></tr><tr><td>legend</td><td>&nbsp;</td><td>&nbsp;</td></tr><tr><td>startingDataset</td><td>0</td><td>0</td></tr><tr><td>fileName</td><td>Enter Filename to save plot</td><td>&quot;Enter Filename to save plot&quot;</td></tr><tr><td>viewPlot</td><td>true</td><td>true</td></tr><tr><td>savePlot</td><td>false</td><td>false</td></tr></table> <h2>PowerTable</h2><table border="1"><tr><td><b>Parameter</b></td><td><b>Expression</b></td><td><b>Value</b></td></tr><tr><td>Block_Documentation</td><td>This is the Excel spreadsheet import.  The power \\ninformation is maintained here.</td><td>This is the Excel spreadsheet import.  The power \\ninformation is maintained here.</td></tr><tr><td>Manager_Name</td><td>&quot;Manager_1&quot;</td><td>&quot;Manager_1&quot;</td></tr><tr><td>fileOrURL</td><td>&nbsp;</td><td>&quot;&quot;</td></tr><tr><td>Manager_Setup</td><td>/* Power_Table.  First row contains Column Names, expressions valid for entries except Device Name.                                                 \\n                 where Resource = Processor_, Bus_, Scheduler_, STR_, Resource_ + BlockName                                                                                                                                   \\n--------Device Name-------  ---------Power States------  -----Operating States------  -----------State Transitions---------  --Speed--  --Exist-- */\\nArchitecture_Block          Standby  Active  Wait  Idle  Existing  OffState  OnState  t_Standby  t_OnOff  t_Wait   t_Idle      Mhz       Volts   ; \\nArchitecture_1_ATOM_Core1       200.0     650.0   10.0   10.0   Standby   Standby   Active   Cycle_t    Cycle_t   Cycle_t  Cycle_t    1000.0     1.0     ; \\nArchitecture_1_ATOM_Core2       200.0     650.0   20.0   10.0   Standby   Standby   Active   0.0        0.0       0.0      0.0        1000.0     1.0     ; \\nArchitecture_1_Bus_1            150.0     400.0   20.0   10.0   Standby   Standby   Active   0.0        0.0       0.0      0.0        1000.0     1.0     ; \\nArchitecture_1_L2_Cache         110.0     300.0   20.0   10.0   Standby   Standby   Active   0.0        0.0       0.0      0.0        1000.0     1.0     ; \\nArchitecture_1_DRAM_Bus         120.0     400.0   20.0   10.0   Standby   Standby   Active   0.0        0.0       0.0      0.0        1000.0     1.0     ; \\nArchitecture_1_DDR3_1           200.0     800.0   20.0   10.0   Standby   Standby   Active   0.0        0.0       0.0      0.0        1000.0     1.0     ; \\nArchitecture_1_DMA_Bus          200.0     800.0   20.0   10.0   Standby   Standby   Active   0.0        0.0       0.0      0.0        1000.0     1.0     ; \\n</td><td>/* Power_Table.  First row contains Column Names, expressions valid for entries except Device Name.                                                 \\n                 where Resource = Processor_, Bus_, Scheduler_, STR_, Resource_ + BlockName                                                                                                                                   \\n--------Device Name-------  ---------Power States------  -----Operating States------  -----------State Transitions---------  --Speed--  --Exist-- */\\nArchitecture_Block          Standby  Active  Wait  Idle  Existing  OffState  OnState  t_Standby  t_OnOff  t_Wait   t_Idle      Mhz       Volts   ; \\nArchitecture_1_ATOM_Core1       200.0     650.0   10.0   10.0   Standby   Standby   Active   Cycle_t    Cycle_t   Cycle_t  Cycle_t    1000.0     1.0     ; \\nArchitecture_1_ATOM_Core2       200.0     650.0   20.0   10.0   Standby   Standby   Active   0.0        0.0       0.0      0.0        1000.0     1.0     ; \\nArchitecture_1_Bus_1            150.0     400.0   20.0   10.0   Standby   Standby   Active   0.0        0.0       0.0      0.0        1000.0     1.0     ; \\nArchitecture_1_L2_Cache         110.0     300.0   20.0   10.0   Standby   Standby   Active   0.0        0.0       0.0      0.0        1000.0     1.0     ; \\nArchitecture_1_DRAM_Bus         120.0     400.0   20.0   10.0   Standby   Standby   Active   0.0        0.0       0.0      0.0        1000.0     1.0     ; \\nArchitecture_1_DDR3_1           200.0     800.0   20.0   10.0   Standby   Standby   Active   0.0        0.0       0.0      0.0        1000.0     1.0     ; \\nArchitecture_1_DMA_Bus          200.0     800.0   20.0   10.0   Standby   Standby   Active   0.0        0.0       0.0      0.0        1000.0     1.0     ; \\n</td></tr><tr><td>Async_State_Change</td><td>/* Async_State_Change.  First row contains Column Names, expressions valid for entries except Device Name. \\n                        where State to same State can extend a Power State                                 \\n--------Device Name-------  --Start------Expression------Next--- */\\nArchitecture_Block            State        Time          State   ; \\n</td><td>/* Async_State_Change.  First row contains Column Names, expressions valid for entries except Device Name. \\n                        where State to same State can extend a Power State                                 \\n--------Device Name-------  --Start------Expression------Next--- */\\nArchitecture_Block            State        Time          State   ; \\n</td></tr><tr><td>Expression_List</td><td>/* First row contains Column Names.                                \\n                                                                   \\n---------Reference--------  --------------Expression------------ */\\nName                                        Value                ; \\nCycle_t                     1.0E-6 / Mhz                         ; \\n</td><td>/* First row contains Column Names.                                \\n                                                                   \\n---------Reference--------  --------------Expression------------ */\\nName                                        Value                ; \\nCycle_t                     1.0E-6 / Mhz                         ; \\n</td></tr><tr><td>Battery_Units</td><td>Milli_Watts</td><td>Milli_Watts</td></tr><tr><td>State_Plot_Enable</td><td>false</td><td>false</td></tr></table> <h2>Reg_Tasks</h2><table border="1"><tr><td><b>Parameter</b></td><td><b>Expression</b></td><td><b>Value</b></td></tr><tr><td>Block_Documentation</td><td>Enter User Documentation Here</td><td>Enter User Documentation Here</td></tr><tr><td>Sim_Time</td><td>180.0e-3</td><td>0.18</td></tr></table> <h2>Ethernet_Interface</h2><table border="1"><tr><td><b>Parameter</b></td><td><b>Expression</b></td><td><b>Value</b></td></tr><tr><td>Block_Documentation</td><td>Enter User Documentation Here</td><td>Enter User Documentation Here</td></tr><tr><td>_hideName</td><td>true</td><td>true</td></tr><tr><td>Ethernet_Rate</td><td>1000.0 /* Mbps*/</td><td>1000.0</td></tr></table> <h2>Join</h2><table border="1"><tr><td><b>Parameter</b></td><td><b>Expression</b></td><td><b>Value</b></td></tr><tr><td>Block_Documentation</td><td>Enter User Documentation Here</td><td>Enter User Documentation Here</td></tr></table> <h2>OUT</h2><table border="1"><tr><td><b>Parameter</b></td><td><b>Expression</b></td><td><b>Value</b></td></tr><tr><td>Block_Documentation</td><td>Enter User Documentation Here</td><td>Enter User Documentation Here</td></tr><tr><td>Destination_Name</td><td>A_Task_Name</td><td>&quot;A_Task_Name&quot;</td></tr><tr><td>Destination_Type</td><td>Global</td><td>Global</td></tr><tr><td>_flipPortsVertical</td><td>true</td><td>true</td></tr><tr><td>_flipPortsHorizontal</td><td>false</td><td>false</td></tr><tr><td>_rotatePorts</td><td>180</td><td>180</td></tr></table> <h2>ExpressionList3</h2><table border="1"><tr><td><b>Parameter</b></td><td><b>Expression</b></td><td><b>Value</b></td></tr><tr><td>Block_Documentation</td><td>/* Template to enter multiple RegEx lines*/\\n   Result_A = MyRegExpression_A_or_None /* Expression 1 */\\n   Result_B = MyRegExpression_B_or_None  /* Expression 2 */\\n   Result_C = MyRegExpression_C_or_None /* Expression 3 */  \\n/* Add as many RegEx lines are required */\\n</td><td>/* Template to enter multiple RegEx lines*/\\n   Result_A = MyRegExpression_A_or_None /* Expression 1 */\\n   Result_B = MyRegExpression_B_or_None  /* Expression 2 */\\n   Result_C = MyRegExpression_C_or_None /* Expression 3 */  \\n/* Add as many RegEx lines are required */\\n</td></tr><tr><td>Expression_List</td><td>/* Template to enter multiple RegEx lines*/</td><td>/* Template to enter multiple RegEx lines*/</td></tr><tr><td>Output_Ports</td><td>output,IssueNextTask</td><td>&quot;output,IssueNextTask&quot;</td></tr><tr><td>Output_Values</td><td>input,input</td><td>&quot;input,input&quot;</td></tr><tr><td>Output_Conditions</td><td>input.Video_Tran_Dne == true,input.Video_Tran_Dne != true</td><td>&quot;input.Video_Tran_Dne == true,input.Video_Tran_Dne != true&quot;</td></tr></table> <h2>VideoTranscode</h2><table border="1"><tr><td><b>Parameter</b></td><td><b>Expression</b></td><td><b>Value</b></td></tr><tr><td>Block_Documentation</td><td>Enter User Documentation Here</td><td>Enter User Documentation Here</td></tr></table> <h2>WhichTask?</h2><table border="1"><tr><td><b>Parameter</b></td><td><b>Expression</b></td><td><b>Value</b></td></tr><tr><td>Block_Documentation</td><td>/* Template to enter multiple RegEx lines*/\\n   Result_A = MyRegExpression_A_or_None /* Expression 1 */\\n   Result_B = MyRegExpression_B_or_None  /* Expression 2 */\\n   Result_C = MyRegExpression_C_or_None /* Expression 3 */  \\n/* Add as many RegEx lines are required */\\n</td><td>/* Template to enter multiple RegEx lines*/\\n   Result_A = MyRegExpression_A_or_None /* Expression 1 */\\n   Result_B = MyRegExpression_B_or_None  /* Expression 2 */\\n   Result_C = MyRegExpression_C_or_None /* Expression 3 */  \\n/* Add as many RegEx lines are required */\\n</td></tr><tr><td>Expression_List</td><td>WhichTask = (input.A_Task_Name == &quot;Video_Transcode&quot;)?true:false\t\t</td><td>WhichTask = (input.A_Task_Name == &quot;Video_Transcode&quot;)?true:false\t\t</td></tr><tr><td>Output_Ports</td><td>output,output1</td><td>&quot;output,output1&quot;</td></tr><tr><td>Output_Values</td><td>input,input</td><td>&quot;input,input&quot;</td></tr><tr><td>Output_Conditions</td><td>WhichTask,!WhichTask</td><td>&quot;WhichTask,!WhichTask&quot;</td></tr></table> <h2>CheckForData</h2><table border="1"><tr><td><b>Parameter</b></td><td><b>Expression</b></td><td><b>Value</b></td></tr><tr><td>Block_Documentation</td><td>Enter User Documentation Here</td><td>Enter User Documentation Here</td></tr></table> <h2>OUT3</h2><table border="1"><tr><td><b>Parameter</b></td><td><b>Expression</b></td><td><b>Value</b></td></tr><tr><td>Block_Documentation</td><td>Enter User Documentation Here</td><td>Enter User Documentation Here</td></tr><tr><td>Destination_Name</td><td>to_DMA</td><td>&quot;to_DMA&quot;</td></tr><tr><td>Destination_Type</td><td>Global</td><td>Global</td></tr><tr><td>_flipPortsVertical</td><td>true</td><td>true</td></tr><tr><td>_flipPortsHorizontal</td><td>false</td><td>false</td></tr><tr><td>_rotatePorts</td><td>180</td><td>180</td></tr></table> <h2>DM_Controller</h2><table border="1"><tr><td><b>Parameter</b></td><td><b>Expression</b></td><td><b>Value</b></td></tr><tr><td>Block_Documentation</td><td>Enter User Documentation Here</td><td>Enter User Documentation Here</td></tr></table> <h2>Transaction_Router</h2><table border="1"><tr><td><b>Parameter</b></td><td><b>Expression</b></td><td><b>Value</b></td></tr><tr><td>Block_Documentation</td><td>Enter User Documentation Here</td><td>Enter User Documentation Here</td></tr></table> <h2>IO_Fabric</h2><table border="1"><tr><td><b>Parameter</b></td><td><b>Expression</b></td><td><b>Value</b></td></tr><tr><td>Block_Documentation</td><td>Enter User Documentation Here</td><td>Enter User Documentation Here</td></tr></table> <h2>BusInterface4</h2><table border="1"><tr><td><b>Parameter</b></td><td><b>Expression</b></td><td><b>Value</b></td></tr><tr><td>Block_Documentation</td><td>Enter User Documentation Here</td><td>Enter User Documentation Here</td></tr><tr><td>Architecture_Name</td><td>&quot;Architecture_1&quot;</td><td>&quot;Architecture_1&quot;</td></tr><tr><td>Bus_Name</td><td>&quot;DRAM_Bus&quot;</td><td>&quot;DRAM_Bus&quot;</td></tr><tr><td>Port_Name_1</td><td>Bus_Name+&quot;_Port_Name_1&quot;</td><td>&quot;DRAM_Bus_Port_Name_1&quot;</td></tr><tr><td>Port_Name_2</td><td>Bus_Name+&quot;_Port_Name_2&quot;</td><td>&quot;DRAM_Bus_Port_Name_2&quot;</td></tr><tr><td>FIFO_Buffers</td><td>8</td><td>8</td></tr><tr><td>Enable_Hello_Messages</td><td>true</td><td>true</td></tr></table> <h2>BusArbiter2</h2><table border="1"><tr><td><b>Parameter</b></td><td><b>Expression</b></td><td><b>Value</b></td></tr><tr><td>Block_Documentation</td><td>Enter User Documentation Here</td><td>Enter User Documentation Here</td></tr><tr><td>Architecture_Name</td><td>&quot;Architecture_1&quot;</td><td>&quot;Architecture_1&quot;</td></tr><tr><td>_explanation</td><td>HardwareDevices-&gt;BusArbiter</td><td>HardwareDevices-&gt;BusArbiter</td></tr><tr><td>Bus_Name</td><td>&quot;DRAM_Bus&quot;</td><td>&quot;DRAM_Bus&quot;</td></tr><tr><td>Bus_Speed_Mhz</td><td>(Processor_Speed*60.0)/100.0</td><td>303.6</td></tr><tr><td>Burst_Size_Bytes</td><td>100</td><td>100</td></tr><tr><td>Round_Robin_Port_Array</td><td>{&quot;Port_1&quot;, &quot;Port_2&quot;}</td><td>{&quot;Port_1&quot;, &quot;Port_2&quot;}</td></tr><tr><td>Devices_Attached_to_Slave_by_Port</td><td>{{&quot;Device_1&quot;}, {&quot;Device_2&quot;}, {&quot;Device_3&quot;}, {&quot;Device_4&quot;}, {&quot;Device_5&quot;}, {&quot;Device_6&quot;}, {&quot;Device_7&quot;}, {&quot;Device_8&quot;}}</td><td>{{&quot;Device_1&quot;}, {&quot;Device_2&quot;}, {&quot;Device_3&quot;}, {&quot;Device_4&quot;}, {&quot;Device_5&quot;}, {&quot;Device_6&quot;}, {&quot;Device_7&quot;}, {&quot;Device_8&quot;}}</td></tr><tr><td>Width_Bytes</td><td>4</td><td>4</td></tr><tr><td>Arbiter_Mode</td><td>FCFS</td><td>FCFS</td></tr><tr><td>Split_Retry_Flag</td><td>false</td><td>false</td></tr></table> <h2>DDR3_Memory2</h2><table border="1"><tr><td><b>Parameter</b></td><td><b>Expression</b></td><td><b>Value</b></td></tr><tr><td>Block_Documentation</td><td>Enter User Documentation Here</td><td>Enter User Documentation Here</td></tr><tr><td>Architecture_Name</td><td>&quot;Architecture_1&quot;</td><td>&quot;Architecture_1&quot;</td></tr><tr><td>Memory_Name</td><td>&quot;DDR3_2&quot;</td><td>&quot;DDR3_2&quot;</td></tr><tr><td>Memory_Speed_Mhz</td><td>(Processor_Speed*60.0)/100.0</td><td>303.6</td></tr><tr><td>Memory_Size_MBytes</td><td>64.0</td><td>64.0</td></tr><tr><td>Access_Time</td><td>&quot;Read 2.0, Prefetch 2.0, Write 4.0, ReadWrite 4.0, Erase 5.0&quot;</td><td>&quot;Read 2.0, Prefetch 2.0, Write 4.0, ReadWrite 4.0, Erase 5.0&quot;</td></tr><tr><td>FIFO_Buffers</td><td>32</td><td>32</td></tr><tr><td>Refresh_Rate_Cycles</td><td>16384</td><td>16384</td></tr><tr><td>Refresh_Cycles</td><td>32</td><td>32</td></tr><tr><td>Memory_Address</td><td>&quot;/* Format: Min_Address,Max_Address. Example:201,300 */&quot;</td><td>&quot;/* Format: Min_Address,Max_Address. Example:201,300 */&quot;</td></tr><tr><td>Controller_Time</td><td>&quot;Cycle_Time * 1.0&quot;</td><td>&quot;Cycle_Time * 1.0&quot;</td></tr><tr><td>Enable_Hello_Messages</td><td>true</td><td>true</td></tr><tr><td>Width_Bytes</td><td>4</td><td>4</td></tr><tr><td>Memory_Type</td><td>DDR3</td><td>DDR3</td></tr><tr><td>_flipPortsVertical</td><td>false</td><td>false</td></tr><tr><td>_flipPortsHorizontal</td><td>false</td><td>false</td></tr><tr><td>_rotatePorts</td><td>0</td><td>0</td></tr></table> <h2>SATA_FIFO</h2><table border="1"><tr><td><b>Parameter</b></td><td><b>Expression</b></td><td><b>Value</b></td></tr><tr><td>Block_Documentation</td><td>Enter User Documentation Here</td><td>Enter User Documentation Here</td></tr><tr><td>_flipPortsHorizontal</td><td>true</td><td>true</td></tr></table> <h2>HDD_Drive</h2><table border="1"><tr><td><b>Parameter</b></td><td><b>Expression</b></td><td><b>Value</b></td></tr><tr><td>Block_Documentation</td><td>Enter User Documentation Here</td><td>Enter User Documentation Here</td></tr><tr><td>Priority</td><td>3</td><td>3</td></tr><tr><td>Block_Size</td><td>512</td><td>512</td></tr><tr><td>Starting_Zone</td><td>1</td><td>1</td></tr><tr><td>Zone_Change_Prob</td><td>1.0</td><td>1.0</td></tr><tr><td>Inter_Block_Time</td><td>80.0e-7</td><td>8.0E-6</td></tr><tr><td>Seek_Latency</td><td>10.0e-6</td><td>1.0E-5</td></tr><tr><td>Num_of_Zones</td><td>16</td><td>16</td></tr><tr><td>Burst_Size</td><td>32</td><td>32</td></tr><tr><td>Disk_Speed</td><td>500.0</td><td>500.0</td></tr></table> <h2>RmvHello</h2><table border="1"><tr><td><b>Parameter</b></td><td><b>Expression</b></td><td><b>Value</b></td></tr><tr><td>Block_Documentation</td><td>/* Template to enter multiple RegEx lines*/\\n   Result_A = MyRegExpression_A_or_None /* Expression 1 */\\n   Result_B = MyRegExpression_B_or_None  /* Expression 2 */\\n   Result_C = MyRegExpression_C_or_None /* Expression 3 */  \\n/* Add as many RegEx lines are required */\\n</td><td>/* Template to enter multiple RegEx lines*/\\n   Result_A = MyRegExpression_A_or_None /* Expression 1 */\\n   Result_B = MyRegExpression_B_or_None  /* Expression 2 */\\n   Result_C = MyRegExpression_C_or_None /* Expression 3 */  \\n/* Add as many RegEx lines are required */\\n</td></tr><tr><td>Expression_List</td><td>/* No Expressions. */</td><td>/* No Expressions. */</td></tr><tr><td>Output_Ports</td><td>output</td><td>&quot;output&quot;</td></tr><tr><td>Output_Values</td><td>input</td><td>&quot;input&quot;</td></tr><tr><td>Output_Conditions</td><td>input.A_Destination != &quot;Architecture_1&quot;</td><td>&quot;input.A_Destination != &quot;Architecture_1&quot;&quot;</td></tr><tr><td>_flipPortsVertical</td><td>false</td><td>false</td></tr><tr><td>_flipPortsHorizontal</td><td>false</td><td>false</td></tr><tr><td>_rotatePorts</td><td>180</td><td>180</td></tr></table> <h2>UpdateDS</h2><table border="1"><tr><td><b>Parameter</b></td><td><b>Expression</b></td><td><b>Value</b></td></tr><tr><td>Block_Documentation</td><td>PCI_Bytes\t\t\t= 32, \\nPCI_Des\t\t\t\t= 1, \\nPCI_ID\t\t\t\t= 701, \\nPCI_Message\t\t\t= &quot;Write_Data&quot;, \\nPCI_Src\t\t\t\t= 7, \\nPCI_Time\t\t\t= 0.03200000025, \\nPCIe_ID\t\t\t\t= 33L, \\nRead_Flag\t\t\t= false, </td><td>PCI_Bytes\t\t\t= 32, \\nPCI_Des\t\t\t\t= 1, \\nPCI_ID\t\t\t\t= 701, \\nPCI_Message\t\t\t= &quot;Write_Data&quot;, \\nPCI_Src\t\t\t\t= 7, \\nPCI_Time\t\t\t= 0.03200000025, \\nPCIe_ID\t\t\t\t= 33L, \\nRead_Flag\t\t\t= false, </td></tr><tr><td>Expression_List</td><td>PCI_Time            = (input.check(&quot;PCI_Time&quot;))?input.PCI_Time:0.0\\n\\nnewDS               = newToken(&quot;Processor_DS&quot;)\\nnewDS.A_Destination = input.A_Destination\\nnewDS.A_Hop         = newDS.A_Destination\\nnewDS.A_Task_Name   = input.A_Task_Name\\nnewDS.Video_Tran_Dne =input.Video_Tran_Dne\\nnewDS.TIME          = input.TIME\\nnewDS.PCI_Time      = PCI_Time\\nnewDS.A_Instruction = newDS.A_Instruction\\nnewDS.PCI_Bytes     = input.PCI_Bytes\\nnewDS.PCI_Des       = input.PCI_Des\\nnewDS.PCI_ID        = input.PCI_ID\\nnewDS.PCI_Message   = input.PCI_Message\\nnewDS.PCI_Src       = input.PCI_Src\\nnewDS.PCIe_ID       = input.PCIe_ID\\nnewDS.Read_Flag     = input.Read_Flag\\nnewDS.A_Proc_Return = -1\\nnewDS.Channel       = input.Channel\\nnewDS.Proc_Task_Name = input.Proc_Task_Name\\n\\n\\n</td><td>PCI_Time            = (input.check(&quot;PCI_Time&quot;))?input.PCI_Time:0.0\\n\\nnewDS               = newToken(&quot;Processor_DS&quot;)\\nnewDS.A_Destination = input.A_Destination\\nnewDS.A_Hop         = newDS.A_Destination\\nnewDS.A_Task_Name   = input.A_Task_Name\\nnewDS.Video_Tran_Dne =input.Video_Tran_Dne\\nnewDS.TIME          = input.TIME\\nnewDS.PCI_Time      = PCI_Time\\nnewDS.A_Instruction = newDS.A_Instruction\\nnewDS.PCI_Bytes     = input.PCI_Bytes\\nnewDS.PCI_Des       = input.PCI_Des\\nnewDS.PCI_ID        = input.PCI_ID\\nnewDS.PCI_Message   = input.PCI_Message\\nnewDS.PCI_Src       = input.PCI_Src\\nnewDS.PCIe_ID       = input.PCIe_ID\\nnewDS.Read_Flag     = input.Read_Flag\\nnewDS.A_Proc_Return = -1\\nnewDS.Channel       = input.Channel\\nnewDS.Proc_Task_Name = input.Proc_Task_Name\\n\\n\\n</td></tr><tr><td>Output_Ports</td><td>output,output2</td><td>&quot;output,output2&quot;</td></tr><tr><td>Output_Values</td><td>newDS,newDS</td><td>&quot;newDS,newDS&quot;</td></tr><tr><td>Output_Conditions</td><td>newDS.A_Destination == &quot;ATOM_Core1&quot;,newDS.A_Destination == &quot;ATOM_Core2&quot;</td><td>&quot;newDS.A_Destination == &quot;ATOM_Core1&quot;,newDS.A_Destination == &quot;ATOM_Core2&quot;&quot;</td></tr></table> <h2>IN</h2><table border="1"><tr><td><b>Parameter</b></td><td><b>Expression</b></td><td><b>Value</b></td></tr><tr><td>Block_Documentation</td><td>Enter User Documentation Here</td><td>Enter User Documentation Here</td></tr><tr><td>Destination_Name</td><td>toProc</td><td>&quot;toProc&quot;</td></tr><tr><td>Destination_Type</td><td>Global</td><td>Global</td></tr></table> <h2>Instruction_Set</h2><table border="1"><tr><td><b>Parameter</b></td><td><b>Expression</b></td><td><b>Value</b></td></tr><tr><td>Block_Documentation</td><td>Enter User Documentation Here</td><td>Enter User Documentation Here</td></tr><tr><td>Instruction_Set_Name</td><td>&quot;Atom_InstrSet&quot;</td><td>&quot;Atom_InstrSet&quot;</td></tr><tr><td>_explanation</td><td>ProcessorGenerator-&gt;Instruction_Set</td><td>ProcessorGenerator-&gt;Instruction_Set</td></tr><tr><td>Instruction_Set_Text</td><td>/* Instruction Set or File Path. */\\n   Mnew Ra  Rb  Rc  Rd   Re ;   /* Label */\\n   ATOM  IU  BPU VPU    ;\\n   IU   INT_1               ;\\n   BPU  INT_2               ;\\n   VPU  FP_1                ;\\n\\nbegin INT_1                 ;   /* Group */\\n   EXTS\t1\t\t    ;\\n   MOV\t1 \t\t    ;\\n   MOVCA 3 \t\t     ;\\n   MOVC 3 \t\t    ;\\n   CMOV 1\t\t\t;\\n   XCHG 2 6\t\t\t;\\n   XLAT 5\t\t\t;\\n   PUSH 1 2\t\t\t;\\n   PUSHA 1\t\t\t;\\n   PUSHF 1\t\t\t;\\n   POP 1\t\t\t;\\n   LEA 2 \t\t\t;\\n\\n   OCBI\t1 2\t\t    ;\\n   OCBP\t1 \t\t    ;\\n   SWAP\t1\t\t    ;\\n   XTRCT 1\t\t    ;\\n   ADD\t1\t\t    ;\\n   ADC 2\t\t\t;\\n   CMP  1\t\t    ;\\n   DIV  1\t\t    ;\\n   DMULS  4\t\t    ;\\n   DMULU  4\t\t    ;\\n   DT  1\t\t    ;\\n   MAC  2 4\t\t    ;\\n   MUL  4\t\t    ;\\n   MULU  4\t\t    ;\\n   MULS  4\t\t    ;\\n   NEG  1\t\t    ;\\n   NEGC  1\t\t    ;\\n   SUB  1\t\t    ;\\n   SUBC  1\t\t    ;\\n   SUBV  1\t\t    ;\\n   SBB 1 \t\t\t;\\n   INC 1 \t\t\t;\\n   DEC 1  \t\t\t;\\n   NEG 1 \t\t\t;\\n   AAA 5\t\t\t;\\n   DAA 6\t\t\t;\\n   DAS 7\t\t\t;\\n   AAD 5\t\t\t;\\n   AAM 3\t\t\t;\\n   AND  1\t\t    ;\\n   ANDB  4\t\t    ;\\n   NOT  1\t\t    ;\\n   OR  1\t\t    ;\\n   OR_B  4\t\t    ;\\n   TAS  1\t\t    ;\\n   TASB  5\t\t    ;\\n   TEST  1\t\t    ;\\n   TSTB  3\t\t    ;\\n   XOR  1\t\t    ;\\n   XORB  4\t\t    ;\\n   ROTL  1\t\t    ;\\n   ROTR  1\t\t    ;\\n   ROTCL  1\t\t    ;\\n   ROTCR  1\t\t    ;\\n   SHL 1 7\t\t\t;\\n   SHR 1 7\t\t\t;\\n   ROL 1\t\t\t;\\n   ROR 4\t\t\t;\\n   RCL 3\t\t\t;\\n   RCR 3\t\t\t;\\n   JMP 1 30\t\t\t;\\n   LOOP 8\t\t\t;\\n   CALL 1 38\t\t\t;\\n   RETN 1\t\t\t;\\n   RETF 36\t\t\t;\\n   INTO 4\t\t\t;\\n   BOUND 11\t\t\t;\\n   LODS 6\t\t\t;\\n   STOS 5\t\t\t;\\n   MOVS 6\t\t\t;\\n   SCAS\t6\t\t\t;\\n   CMPS 7\t\t\t;\\n   NOP 0\t\t\t;\\n   PAUSE 4\t\t\t;\\n   ENTER 3\t\t\t;\\n   LEAVE 3\t\t\t;\\n   SHAD  1\t\t    ;\\n   SHAL  1\t\t    ;\\n   SHAR  1\t\t    ;\\n   SHLD  1\t\t    ;\\n   SHLL  1\t\t    ;\\n   SHLR  1\t\t    ;\\n   SHLL2  1\t\t    ;\\n   SHLL8  1\t\t    ;\\n   SHLR8  1\t\t    ;\\n   SHLL16  1\t\t    ;\\n   SHLR16  1\t\t    ;\\nend   INT_1                 ;\\n\\nbegin INT_2                 ;   /* Group */\\n   *BF     1  2             ;\\n   *BFS    1  2             ;\\n   *BT     1  2             ;\\n   *BTS    1  2             ;\\n   *BRA    1  2             ;\\n   *BRAF   3                ;\\n   *BSR    2                ;\\n   *BSRF   3                ;\\n   *JMP    3                ;\\n   *JSR    3                ;\\n   *RTS    3                ;\\n   l_s     1                ;\\nend   INT_2                 ;\\n\\nbegin FP_1                  ;  /* Group */\\n   FADD 3 4          ;\\n   FCMP 2 4           ;\\n   FDIV 12 13           ;\\n   FLOAT 3  4         ;\\n   FMAC 3  4         ;\\n   FMUL 3  4         ;\\n   FSQRT 11 12           ;\\n   FSUB 3 4          ;\\n   FTRC 3 4         ;\\n   DFADD 7 9           ;\\n   DFCMP 3 5           ;\\n   DFCNVDS 4 5           ;\\n   DFCNVSD 3 5           ;\\n   DFDIV 24 26           ;\\n   DFLOAT 3 5           ;\\n   DFMUL 7 9           ;\\n   DFSQRT 23 25           ;\\n   DFSUB 7 9           ;\\n   DFTRC 4 5           ;\\n   FTRV 7            ;\\n   GFMOV 1 2            ;\\n   GFIPR 4 5            ;\\n   GFRCHG 1 4            ;\\n   GFTRV 5 8            ;\\nend   FP_1                  ;</td><td>/* Instruction Set or File Path. */\\n   Mnew Ra  Rb  Rc  Rd   Re ;   /* Label */\\n   ATOM  IU  BPU VPU    ;\\n   IU   INT_1               ;\\n   BPU  INT_2               ;\\n   VPU  FP_1                ;\\n\\nbegin INT_1                 ;   /* Group */\\n   EXTS\t1\t\t    ;\\n   MOV\t1 \t\t    ;\\n   MOVCA 3 \t\t     ;\\n   MOVC 3 \t\t    ;\\n   CMOV 1\t\t\t;\\n   XCHG 2 6\t\t\t;\\n   XLAT 5\t\t\t;\\n   PUSH 1 2\t\t\t;\\n   PUSHA 1\t\t\t;\\n   PUSHF 1\t\t\t;\\n   POP 1\t\t\t;\\n   LEA 2 \t\t\t;\\n\\n   OCBI\t1 2\t\t    ;\\n   OCBP\t1 \t\t    ;\\n   SWAP\t1\t\t    ;\\n   XTRCT 1\t\t    ;\\n   ADD\t1\t\t    ;\\n   ADC 2\t\t\t;\\n   CMP  1\t\t    ;\\n   DIV  1\t\t    ;\\n   DMULS  4\t\t    ;\\n   DMULU  4\t\t    ;\\n   DT  1\t\t    ;\\n   MAC  2 4\t\t    ;\\n   MUL  4\t\t    ;\\n   MULU  4\t\t    ;\\n   MULS  4\t\t    ;\\n   NEG  1\t\t    ;\\n   NEGC  1\t\t    ;\\n   SUB  1\t\t    ;\\n   SUBC  1\t\t    ;\\n   SUBV  1\t\t    ;\\n   SBB 1 \t\t\t;\\n   INC 1 \t\t\t;\\n   DEC 1  \t\t\t;\\n   NEG 1 \t\t\t;\\n   AAA 5\t\t\t;\\n   DAA 6\t\t\t;\\n   DAS 7\t\t\t;\\n   AAD 5\t\t\t;\\n   AAM 3\t\t\t;\\n   AND  1\t\t    ;\\n   ANDB  4\t\t    ;\\n   NOT  1\t\t    ;\\n   OR  1\t\t    ;\\n   OR_B  4\t\t    ;\\n   TAS  1\t\t    ;\\n   TASB  5\t\t    ;\\n   TEST  1\t\t    ;\\n   TSTB  3\t\t    ;\\n   XOR  1\t\t    ;\\n   XORB  4\t\t    ;\\n   ROTL  1\t\t    ;\\n   ROTR  1\t\t    ;\\n   ROTCL  1\t\t    ;\\n   ROTCR  1\t\t    ;\\n   SHL 1 7\t\t\t;\\n   SHR 1 7\t\t\t;\\n   ROL 1\t\t\t;\\n   ROR 4\t\t\t;\\n   RCL 3\t\t\t;\\n   RCR 3\t\t\t;\\n   JMP 1 30\t\t\t;\\n   LOOP 8\t\t\t;\\n   CALL 1 38\t\t\t;\\n   RETN 1\t\t\t;\\n   RETF 36\t\t\t;\\n   INTO 4\t\t\t;\\n   BOUND 11\t\t\t;\\n   LODS 6\t\t\t;\\n   STOS 5\t\t\t;\\n   MOVS 6\t\t\t;\\n   SCAS\t6\t\t\t;\\n   CMPS 7\t\t\t;\\n   NOP 0\t\t\t;\\n   PAUSE 4\t\t\t;\\n   ENTER 3\t\t\t;\\n   LEAVE 3\t\t\t;\\n   SHAD  1\t\t    ;\\n   SHAL  1\t\t    ;\\n   SHAR  1\t\t    ;\\n   SHLD  1\t\t    ;\\n   SHLL  1\t\t    ;\\n   SHLR  1\t\t    ;\\n   SHLL2  1\t\t    ;\\n   SHLL8  1\t\t    ;\\n   SHLR8  1\t\t    ;\\n   SHLL16  1\t\t    ;\\n   SHLR16  1\t\t    ;\\nend   INT_1                 ;\\n\\nbegin INT_2                 ;   /* Group */\\n   *BF     1  2             ;\\n   *BFS    1  2             ;\\n   *BT     1  2             ;\\n   *BTS    1  2             ;\\n   *BRA    1  2             ;\\n   *BRAF   3                ;\\n   *BSR    2                ;\\n   *BSRF   3                ;\\n   *JMP    3                ;\\n   *JSR    3                ;\\n   *RTS    3                ;\\n   l_s     1                ;\\nend   INT_2                 ;\\n\\nbegin FP_1                  ;  /* Group */\\n   FADD 3 4          ;\\n   FCMP 2 4           ;\\n   FDIV 12 13           ;\\n   FLOAT 3  4         ;\\n   FMAC 3  4         ;\\n   FMUL 3  4         ;\\n   FSQRT 11 12           ;\\n   FSUB 3 4          ;\\n   FTRC 3 4         ;\\n   DFADD 7 9           ;\\n   DFCMP 3 5           ;\\n   DFCNVDS 4 5           ;\\n   DFCNVSD 3 5           ;\\n   DFDIV 24 26           ;\\n   DFLOAT 3 5           ;\\n   DFMUL 7 9           ;\\n   DFSQRT 23 25           ;\\n   DFSUB 7 9           ;\\n   DFTRC 4 5           ;\\n   FTRV 7            ;\\n   GFMOV 1 2            ;\\n   GFIPR 4 5            ;\\n   GFRCHG 1 4            ;\\n   GFTRV 5 8            ;\\nend   FP_1                  ;</td></tr><tr><td>Record_Set_Name</td><td>&quot;Record_Set_Name&quot;</td><td>&quot;Record_Set_Name&quot;</td></tr></table> <h2>ArchitectureSetup</h2><table border="1"><tr><td><b>Parameter</b></td><td><b>Expression</b></td><td><b>Value</b></td></tr><tr><td>Block_Documentation</td><td>Enter User Documentation Here</td><td>Enter User Documentation Here</td></tr><tr><td>Architecture_Name</td><td>&quot;Architecture_1&quot;</td><td>&quot;Architecture_1&quot;</td></tr><tr><td>Field_Name_Mapping</td><td>/* First row contains Column Names.                */\\nExternal_Field_Name          Internal_Field_Name   ; \\nA_Address                    A_Address             ; \\nA_Bytes                      A_Bytes               ; \\nA_Data                       A_Data                ; \\nA_IDX                        A_IDX                 ; \\nA_Instruction                A_Instruction         ; \\nA_Priority                   A_Priority            ; \\nA_Source                     A_Source              ; \\nA_Destination                A_Destination         ; \\nA_Task_ID                    A_Task_ID             ; \\nA_Time                       A_Time                ; \\n</td><td>/* First row contains Column Names.                */\\nExternal_Field_Name          Internal_Field_Name   ; \\nA_Address                    A_Address             ; \\nA_Bytes                      A_Bytes               ; \\nA_Data                       A_Data                ; \\nA_IDX                        A_IDX                 ; \\nA_Instruction                A_Instruction         ; \\nA_Priority                   A_Priority            ; \\nA_Source                     A_Source              ; \\nA_Destination                A_Destination         ; \\nA_Task_ID                    A_Task_ID             ; \\nA_Time                       A_Time                ; \\n</td></tr><tr><td>Routing_Table</td><td>/* First row contains Column Names.                */\\nSource_Node  \t\tDestination_Node    \tHop                 \tSource_Port ;\\nPort_Name_5\t\tSSD_HDD\t\t\tPort_Name_10\t\toutput1 ;\\nDRAM_Bus_Port_Name_2  \tEthernet_Interface  \tDRAM_Bus_Port_Name_1    output1 ;\\nSwitch2\t\t\tEthernet_Interface\tBridge\t\t\toutput ;\\nSwitch\t\t\tEthernet_Interface\tBridge2\t\t\toutput ;\\nSwitch\t\t\tDDR3_1\t\t\tBridge\t\t\toutput3 ;\\nSwitch2\t\t\tDDR3_1\t\t\tDRAM_Bus_Port_Name_2\toutput3 ;\\nDDR3_1\t\t\tSwitch2\t\t\tDRAM_Bus_Port_Name_1\toutput3 ;\\nDRAM_Bus_Port_Name_2\tSATA_Interface          DRAM_Bus_Port_Name_1    output1 ;\\nSwitch2\t\t\tSATA_Interface\t\tBridge\t\t\toutput\t;\t\\nSwitch\t\t\tSATA_Interface\t\tBridge3\t\t\toutput4\t;\\nSwitch\t\t\tDMA_In                  Bridge2                 output3 ;\\nSwitch2\t\t\tDMA_In                  Bridge                  output6 ;\\nDMA_Bus_Port_Name_1     SATA_Interface          DMA_Bus_Port_Name_2     output2 ;\\nSwitch                  DMA                     Bridge2                 output3 ;\\nDMA_Bus_Port_Name_3     Ethernet_Interface      DMA_Bus_Port_Name_2     output2 ;\\nDMA_Bus_Port_Name_5     SATA_Interface          DMA_Bus_Port_Name_2     output2 ;    </td><td>/* First row contains Column Names.                */\\nSource_Node  \t\tDestination_Node    \tHop                 \tSource_Port ;\\nPort_Name_5\t\tSSD_HDD\t\t\tPort_Name_10\t\toutput1 ;\\nDRAM_Bus_Port_Name_2  \tEthernet_Interface  \tDRAM_Bus_Port_Name_1    output1 ;\\nSwitch2\t\t\tEthernet_Interface\tBridge\t\t\toutput ;\\nSwitch\t\t\tEthernet_Interface\tBridge2\t\t\toutput ;\\nSwitch\t\t\tDDR3_1\t\t\tBridge\t\t\toutput3 ;\\nSwitch2\t\t\tDDR3_1\t\t\tDRAM_Bus_Port_Name_2\toutput3 ;\\nDDR3_1\t\t\tSwitch2\t\t\tDRAM_Bus_Port_Name_1\toutput3 ;\\nDRAM_Bus_Port_Name_2\tSATA_Interface          DRAM_Bus_Port_Name_1    output1 ;\\nSwitch2\t\t\tSATA_Interface\t\tBridge\t\t\toutput\t;\t\\nSwitch\t\t\tSATA_Interface\t\tBridge3\t\t\toutput4\t;\\nSwitch\t\t\tDMA_In                  Bridge2                 output3 ;\\nSwitch2\t\t\tDMA_In                  Bridge                  output6 ;\\nDMA_Bus_Port_Name_1     SATA_Interface          DMA_Bus_Port_Name_2     output2 ;\\nSwitch                  DMA                     Bridge2                 output3 ;\\nDMA_Bus_Port_Name_3     Ethernet_Interface      DMA_Bus_Port_Name_2     output2 ;\\nDMA_Bus_Port_Name_5     SATA_Interface          DMA_Bus_Port_Name_2     output2 ;    </td></tr><tr><td>Number_of_Samples</td><td>10</td><td>10</td></tr><tr><td>Statistics_to_Plot</td><td>&quot;Processor_1_PROC_Utilization_Min, Processor_1_PROC_Utilization_Mean, Processor_1_PROC_Utilization_Max&quot;</td><td>&quot;Processor_1_PROC_Utilization_Min, Processor_1_PROC_Utilization_Mean, Processor_1_PROC_Utilization_Max&quot;</td></tr><tr><td>Internal_Plot_Trace_Offset</td><td>2</td><td>2</td></tr><tr><td>Listen_to_Architecture_Options</td><td>None</td><td>None</td></tr></table> <h2>SATA_Interface</h2><table border="1"><tr><td><b>Parameter</b></td><td><b>Expression</b></td><td><b>Value</b></td></tr><tr><td>Block_Documentation</td><td>Enter User Documentation Here</td><td>Enter User Documentation Here</td></tr><tr><td>Architecture_Name</td><td>&quot;Architecture_1&quot;</td><td>&quot;Architecture_1&quot;</td></tr><tr><td>IO_Name</td><td>&quot;SATA_Interface&quot;</td><td>&quot;SATA_Interface&quot;</td></tr><tr><td>IO_Destination</td><td>&quot;A_Destination&quot;</td><td>&quot;A_Destination&quot;</td></tr><tr><td>IO_Command</td><td>&quot;Fld_Name_or_String&quot;</td><td>&quot;Fld_Name_or_String&quot;</td></tr><tr><td>IO_Instruction</td><td>&quot;Fld_Name_or_String_or_None&quot;</td><td>&quot;Fld_Name_or_String_or_None&quot;</td></tr><tr><td>IO_Bytes</td><td>&quot;Fld_Name_or_Integer&quot;</td><td>&quot;Fld_Name_or_Integer&quot;</td></tr><tr><td>IO_Priority</td><td>&quot;Fld_Name_or_Integer&quot;</td><td>&quot;Fld_Name_or_Integer&quot;</td></tr><tr><td>IO_Address</td><td>&quot;Fld_Name_or_Integer&quot;</td><td>&quot;Fld_Name_or_Integer&quot;</td></tr><tr><td>_flipPortsVertical</td><td>true</td><td>true</td></tr><tr><td>_flipPortsHorizontal</td><td>false</td><td>false</td></tr><tr><td>_rotatePorts</td><td>180</td><td>180</td></tr></table> <h2>ProcDone</h2><table border="1"><tr><td><b>Parameter</b></td><td><b>Expression</b></td><td><b>Value</b></td></tr><tr><td>Block_Documentation</td><td>Enter User Documentation Here</td><td>Enter User Documentation Here</td></tr><tr><td>_flipPortsVertical</td><td>true</td><td>true</td></tr><tr><td>_flipPortsHorizontal</td><td>false</td><td>false</td></tr><tr><td>_rotatePorts</td><td>180</td><td>180</td></tr></table> <h2>UpdateDMAFields</h2><table border="1"><tr><td><b>Parameter</b></td><td><b>Expression</b></td><td><b>Value</b></td></tr><tr><td>Block_Documentation</td><td>/* Template to enter multiple RegEx lines*/\\n   Result_A = MyRegExpression_A_or_None /* Expression 1 */\\n   Result_B = MyRegExpression_B_or_None  /* Expression 2 */\\n   Result_C = MyRegExpression_C_or_None /* Expression 3 */  \\n/* Add as many RegEx lines are required */\\n</td><td>/* Template to enter multiple RegEx lines*/\\n   Result_A = MyRegExpression_A_or_None /* Expression 1 */\\n   Result_B = MyRegExpression_B_or_None  /* Expression 2 */\\n   Result_C = MyRegExpression_C_or_None /* Expression 3 */  \\n/* Add as many RegEx lines are required */\\n</td></tr><tr><td>Expression_List</td><td>/* Template to enter multiple RegEx lines*/\\n\\ninput.A_Task_Name   = (input.A_Command == &quot;Write&quot;)?&quot;DMA_Write&quot;:&quot;DMA_Read&quot;\\ninput.A_Instruction = (input.A_Command == &quot;Write&quot;)?{&quot;Store&quot;}:{&quot;Load&quot;}\\ninput.A_IDX\t    = 0 \\ninput.A_IDY\t    = 0</td><td>/* Template to enter multiple RegEx lines*/\\n\\ninput.A_Task_Name   = (input.A_Command == &quot;Write&quot;)?&quot;DMA_Write&quot;:&quot;DMA_Read&quot;\\ninput.A_Instruction = (input.A_Command == &quot;Write&quot;)?{&quot;Store&quot;}:{&quot;Load&quot;}\\ninput.A_IDX\t    = 0 \\ninput.A_IDY\t    = 0</td></tr><tr><td>Output_Ports</td><td>output</td><td>&quot;output&quot;</td></tr><tr><td>Output_Values</td><td>input</td><td>&quot;input&quot;</td></tr><tr><td>Output_Conditions</td><td>true</td><td>&quot;true&quot;</td></tr><tr><td>_flipPortsVertical</td><td>true</td><td>true</td></tr><tr><td>_flipPortsHorizontal</td><td>false</td><td>false</td></tr><tr><td>_rotatePorts</td><td>180</td><td>180</td></tr></table> <h2>DDR3_Memory</h2><table border="1"><tr><td><b>Parameter</b></td><td><b>Expression</b></td><td><b>Value</b></td></tr><tr><td>Block_Documentation</td><td>Enter User Documentation Here</td><td>Enter User Documentation Here</td></tr><tr><td>Architecture_Name</td><td>&quot;Architecture_1&quot;</td><td>&quot;Architecture_1&quot;</td></tr><tr><td>Memory_Name</td><td>&quot;DDR3_1&quot;</td><td>&quot;DDR3_1&quot;</td></tr><tr><td>Memory_Speed_Mhz</td><td>(Processor_Speed*60.0)/100.0</td><td>303.6</td></tr><tr><td>Memory_Size_MBytes</td><td>64.0</td><td>64.0</td></tr><tr><td>Access_Time</td><td>&quot;Read 1000.0/Memory_Speed_Mhz, Prefetch 1000.0/Memory_Speed_Mhz, Write 1000.0/Memory_Speed_Mhz, ReadWrite 4.0, Erase 5.0&quot;</td><td>&quot;Read 1000.0/Memory_Speed_Mhz, Prefetch 1000.0/Memory_Speed_Mhz, Write 1000.0/Memory_Speed_Mhz, ReadWrite 4.0, Erase 5.0&quot;</td></tr><tr><td>FIFO_Buffers</td><td>32</td><td>32</td></tr><tr><td>Refresh_Rate_Cycles</td><td>16384</td><td>16384</td></tr><tr><td>Refresh_Cycles</td><td>32</td><td>32</td></tr><tr><td>Memory_Address</td><td>&quot;/* Format: Min_Address,Max_Address. Example:201,300 */&quot;</td><td>&quot;/* Format: Min_Address,Max_Address. Example:201,300 */&quot;</td></tr><tr><td>Controller_Time</td><td>&quot;Cycle_Time * 1.0&quot;</td><td>&quot;Cycle_Time * 1.0&quot;</td></tr><tr><td>Enable_Hello_Messages</td><td>true</td><td>true</td></tr><tr><td>Width_Bytes</td><td>4</td><td>4</td></tr><tr><td>Memory_Type</td><td>DDR3</td><td>DDR3</td></tr><tr><td>_flipPortsVertical</td><td>false</td><td>false</td></tr><tr><td>_flipPortsHorizontal</td><td>false</td><td>false</td></tr><tr><td>_rotatePorts</td><td>0</td><td>0</td></tr></table> <h2>Cache</h2><table border="1"><tr><td><b>Parameter</b></td><td><b>Expression</b></td><td><b>Value</b></td></tr><tr><td>Block_Documentation</td><td>Enter User Documentation Here</td><td>Enter User Documentation Here</td></tr><tr><td>Architecture_Name</td><td>&quot;Architecture_1&quot;</td><td>&quot;Architecture_1&quot;</td></tr><tr><td>Cache_Name</td><td>&quot;L2_Cache&quot;</td><td>&quot;L2_Cache&quot;</td></tr><tr><td>Miss_Memory_Name</td><td>&quot;DDR3_2&quot;</td><td>&quot;DDR3_2&quot;</td></tr><tr><td>Cache_Speed_Mhz</td><td>(Processor_Speed*80.0)/100.0</td><td>404.8</td></tr><tr><td>Cache_Size_KBytes</td><td>2048.0</td><td>2048.0</td></tr><tr><td>Width_Bytes</td><td>4</td><td>4</td></tr><tr><td>Words_per_Cache_Line</td><td>16</td><td>16</td></tr><tr><td>FIFO_Buffers</td><td>32</td><td>32</td></tr><tr><td>Cache_Address</td><td>&quot;/* Format: Min_Address,Max_Address. Example:100,200 */&quot;</td><td>&quot;/* Format: Min_Address,Max_Address. Example:100,200 */&quot;</td></tr><tr><td>Cache_Hit_Expression</td><td>&quot;rand(0.0,1.0) &lt;= 0.97&quot;</td><td>&quot;rand(0.0,1.0) &lt;= 0.97&quot;</td></tr><tr><td>Enable_Hello_Messages</td><td>true</td><td>true</td></tr></table> <h2>ATOM_Core_2</h2><table border="1"><tr><td><b>Parameter</b></td><td><b>Expression</b></td><td><b>Value</b></td></tr><tr><td>Block_Documentation</td><td>Enter User Documentation Here</td><td>Enter User Documentation Here</td></tr><tr><td>Architecture_Name</td><td>&quot;Architecture_1&quot;</td><td>&quot;Architecture_1&quot;</td></tr><tr><td>Processor_Name</td><td>&quot;ATOM_Core2&quot;</td><td>&quot;ATOM_Core2&quot;</td></tr><tr><td>Processor_Setup</td><td>/* First row contains Column Names.                */\\nParameter_Name                   Parameter_Value    ; \\nProcessor_Instruction_Set:       Atom_InstrSet        ; \\nNumber_of_Registers:             16                 ; \\nProcessor_Speed_Mhz:             Processor_Speed             ; \\nContext_Switch_Cycles:           30                ;  \\nInstructions_per_Cycle:          2                 ;\\nInstruction_Queue_Length:        60                  ; \\nNumber_of_Pipeline_Stages:       13                  ;  \\nNumber_of_INT_Execution_Units:   2                  ;  \\nNumber_of_FP_Execution_Units:    1                  ;   \\nNumber_of_Cache_Execution_Units: 2                  ;   \\nI_1:            {Cache_Speed_Mhz=Processor_Speed, Size_KBytes=32.0, Words_per_Cache_Line=16, Cache_Miss_Name=L2_Cache}      \\nD_1:            {Cache_Speed_Mhz=Processor_Speed, Size_KBytes=32.0, Words_per_Cache_Line=8, Cache_Miss_Name=L2_Cache}    </td><td>/* First row contains Column Names.                */\\nParameter_Name                   Parameter_Value    ; \\nProcessor_Instruction_Set:       Atom_InstrSet        ; \\nNumber_of_Registers:             16                 ; \\nProcessor_Speed_Mhz:             Processor_Speed             ; \\nContext_Switch_Cycles:           30                ;  \\nInstructions_per_Cycle:          2                 ;\\nInstruction_Queue_Length:        60                  ; \\nNumber_of_Pipeline_Stages:       13                  ;  \\nNumber_of_INT_Execution_Units:   2                  ;  \\nNumber_of_FP_Execution_Units:    1                  ;   \\nNumber_of_Cache_Execution_Units: 2                  ;   \\nI_1:            {Cache_Speed_Mhz=Processor_Speed, Size_KBytes=32.0, Words_per_Cache_Line=16, Cache_Miss_Name=L2_Cache}      \\nD_1:            {Cache_Speed_Mhz=Processor_Speed, Size_KBytes=32.0, Words_per_Cache_Line=8, Cache_Miss_Name=L2_Cache}    </td></tr><tr><td>Pipeline_Stages</td><td>\\nStage_Name   Execution_Location  Action  Condition ; \\n1_FETCH1     I_1                 instr   none      ; /* Fetch  */\\n2_FETCH2     I_1                 wait    none      ; /* Fetch  */\\n3_DATA0      D_1                 read    none      ; /* Data   */\\n4_DATA1      D_1                 wait    none      ; /* Data   */\\n5_DATA2      none                exec    none      ; /* Data Pipeline       */\\n6_DATA3      none                exec    none      ; /* Data Pipeline       */\\n7_DATA4      none                exec    none      ; /* Data Pipeline       */\\n8_EXEC0      ATOM                exec    none      ; /* Execute Instruction */ \\n9_EXEC1      none                exec    none      ; /* Processing          */\\n10_EXEC2     none                exec    none      ; /* Processing          */\\n11_EXEC3     none                exec    none      ; /* Processing          */\\n12_EXEC4     ATOM                Wait    none      ; /* Wait Execute        */\\n13_EXEC5     D_1                 write   none      ; /* Store               */</td><td>\\nStage_Name   Execution_Location  Action  Condition ; \\n1_FETCH1     I_1                 instr   none      ; /* Fetch  */\\n2_FETCH2     I_1                 wait    none      ; /* Fetch  */\\n3_DATA0      D_1                 read    none      ; /* Data   */\\n4_DATA1      D_1                 wait    none      ; /* Data   */\\n5_DATA2      none                exec    none      ; /* Data Pipeline       */\\n6_DATA3      none                exec    none      ; /* Data Pipeline       */\\n7_DATA4      none                exec    none      ; /* Data Pipeline       */\\n8_EXEC0      ATOM                exec    none      ; /* Execute Instruction */ \\n9_EXEC1      none                exec    none      ; /* Processing          */\\n10_EXEC2     none                exec    none      ; /* Processing          */\\n11_EXEC3     none                exec    none      ; /* Processing          */\\n12_EXEC4     ATOM                Wait    none      ; /* Wait Execute        */\\n13_EXEC5     D_1                 write   none      ; /* Store               */</td></tr><tr><td>Enable_Hello_Messages</td><td>true</td><td>true</td></tr><tr><td>Processor_Bits</td><td>32</td><td>32</td></tr></table> <h2>ATOM_Core_1</h2><table border="1"><tr><td><b>Parameter</b></td><td><b>Expression</b></td><td><b>Value</b></td></tr><tr><td>Block_Documentation</td><td>Enter User Documentation Here</td><td>Enter User Documentation Here</td></tr><tr><td>Architecture_Name</td><td>&quot;Architecture_1&quot;</td><td>&quot;Architecture_1&quot;</td></tr><tr><td>Processor_Name</td><td>&quot;ATOM_Core1&quot;</td><td>&quot;ATOM_Core1&quot;</td></tr><tr><td>Processor_Setup</td><td>/* First row contains Column Names.                */\\nParameter_Name                   Parameter_Value    ; \\nProcessor_Instruction_Set:       Atom_InstrSet        ; \\nNumber_of_Registers:             16                 ; \\nProcessor_Speed_Mhz:             Processor_Speed             ; \\nContext_Switch_Cycles:           30                ;  \\nInstructions_per_Cycle:          2                 ;\\nInstruction_Queue_Length:        60                  ; \\nNumber_of_Pipeline_Stages:       13                  ;  \\nNumber_of_INT_Execution_Units:   2                  ;  \\nNumber_of_FP_Execution_Units:    1                  ;   \\nNumber_of_Cache_Execution_Units: 2                  ;   \\nI_1:            {Cache_Speed_Mhz=Processor_Speed, Size_KBytes=32.0, Words_per_Cache_Line=16, Cache_Miss_Name=L2_Cache}      \\nD_1:            {Cache_Speed_Mhz=Processor_Speed, Size_KBytes=32.0, Words_per_Cache_Line=8, Cache_Miss_Name=L2_Cache}    </td><td>/* First row contains Column Names.                */\\nParameter_Name                   Parameter_Value    ; \\nProcessor_Instruction_Set:       Atom_InstrSet        ; \\nNumber_of_Registers:             16                 ; \\nProcessor_Speed_Mhz:             Processor_Speed             ; \\nContext_Switch_Cycles:           30                ;  \\nInstructions_per_Cycle:          2                 ;\\nInstruction_Queue_Length:        60                  ; \\nNumber_of_Pipeline_Stages:       13                  ;  \\nNumber_of_INT_Execution_Units:   2                  ;  \\nNumber_of_FP_Execution_Units:    1                  ;   \\nNumber_of_Cache_Execution_Units: 2                  ;   \\nI_1:            {Cache_Speed_Mhz=Processor_Speed, Size_KBytes=32.0, Words_per_Cache_Line=16, Cache_Miss_Name=L2_Cache}      \\nD_1:            {Cache_Speed_Mhz=Processor_Speed, Size_KBytes=32.0, Words_per_Cache_Line=8, Cache_Miss_Name=L2_Cache}    </td></tr><tr><td>Pipeline_Stages</td><td>\\nStage_Name   Execution_Location  Action  Condition ; \\n1_FETCH1     I_1                 instr   none      ; /* Fetch  */\\n2_FETCH2     I_1                 wait    none      ; /* Fetch  */\\n3_DATA0      D_1                 read    none      ; /* Data   */\\n4_DATA1      D_1                 wait    none      ; /* Data   */\\n5_DATA2      none                exec    none      ; /* Data Pipeline       */\\n6_DATA3      none                exec    none      ; /* Data Pipeline       */\\n7_DATA4      none                exec    none      ; /* Data Pipeline       */\\n8_EXEC0      ATOM                exec    none      ; /* Execute Instruction */ \\n9_EXEC1      none                exec    none      ; /* Processing          */\\n10_EXEC2     none                exec    none      ; /* Processing          */\\n11_EXEC3     none                exec    none      ; /* Processing          */\\n12_EXEC4     ATOM                Wait    none      ; /* Wait Execute        */\\n13_EXEC5     D_1                 write   none      ; /* Store               */</td><td>\\nStage_Name   Execution_Location  Action  Condition ; \\n1_FETCH1     I_1                 instr   none      ; /* Fetch  */\\n2_FETCH2     I_1                 wait    none      ; /* Fetch  */\\n3_DATA0      D_1                 read    none      ; /* Data   */\\n4_DATA1      D_1                 wait    none      ; /* Data   */\\n5_DATA2      none                exec    none      ; /* Data Pipeline       */\\n6_DATA3      none                exec    none      ; /* Data Pipeline       */\\n7_DATA4      none                exec    none      ; /* Data Pipeline       */\\n8_EXEC0      ATOM                exec    none      ; /* Execute Instruction */ \\n9_EXEC1      none                exec    none      ; /* Processing          */\\n10_EXEC2     none                exec    none      ; /* Processing          */\\n11_EXEC3     none                exec    none      ; /* Processing          */\\n12_EXEC4     ATOM                Wait    none      ; /* Wait Execute        */\\n13_EXEC5     D_1                 write   none      ; /* Store               */</td></tr><tr><td>Enable_Hello_Messages</td><td>true</td><td>true</td></tr><tr><td>Processor_Bits</td><td>32</td><td>32</td></tr></table> <h2>BusInterface3</h2><table border="1"><tr><td><b>Parameter</b></td><td><b>Expression</b></td><td><b>Value</b></td></tr><tr><td>Block_Documentation</td><td>Enter User Documentation Here</td><td>Enter User Documentation Here</td></tr><tr><td>Architecture_Name</td><td>&quot;Architecture_1&quot;</td><td>&quot;Architecture_1&quot;</td></tr><tr><td>Bus_Name</td><td>&quot;Bus_1&quot;</td><td>&quot;Bus_1&quot;</td></tr><tr><td>Port_Name_1</td><td>&quot;Port_Name_5&quot;</td><td>&quot;Port_Name_5&quot;</td></tr><tr><td>Port_Name_2</td><td>&quot;Port_Name_6&quot;</td><td>&quot;Port_Name_6&quot;</td></tr><tr><td>FIFO_Buffers</td><td>8</td><td>8</td></tr><tr><td>Enable_Hello_Messages</td><td>true</td><td>true</td></tr></table> <h2>BusInterface2</h2><table border="1"><tr><td><b>Parameter</b></td><td><b>Expression</b></td><td><b>Value</b></td></tr><tr><td>Block_Documentation</td><td>Enter User Documentation Here</td><td>Enter User Documentation Here</td></tr><tr><td>Architecture_Name</td><td>&quot;Architecture_1&quot;</td><td>&quot;Architecture_1&quot;</td></tr><tr><td>Bus_Name</td><td>&quot;Bus_1&quot;</td><td>&quot;Bus_1&quot;</td></tr><tr><td>Port_Name_1</td><td>&quot;Port_Name_3&quot;</td><td>&quot;Port_Name_3&quot;</td></tr><tr><td>Port_Name_2</td><td>&quot;Port_Name_4&quot;</td><td>&quot;Port_Name_4&quot;</td></tr><tr><td>FIFO_Buffers</td><td>8</td><td>8</td></tr><tr><td>Enable_Hello_Messages</td><td>true</td><td>true</td></tr></table> <h2>BusInterface</h2><table border="1"><tr><td><b>Parameter</b></td><td><b>Expression</b></td><td><b>Value</b></td></tr><tr><td>Block_Documentation</td><td>Enter User Documentation Here</td><td>Enter User Documentation Here</td></tr><tr><td>Architecture_Name</td><td>&quot;Architecture_1&quot;</td><td>&quot;Architecture_1&quot;</td></tr><tr><td>Bus_Name</td><td>&quot;Bus_1&quot;</td><td>&quot;Bus_1&quot;</td></tr><tr><td>Port_Name_1</td><td>&quot;Port_Name_1&quot;</td><td>&quot;Port_Name_1&quot;</td></tr><tr><td>Port_Name_2</td><td>&quot;Port_Name_2&quot;</td><td>&quot;Port_Name_2&quot;</td></tr><tr><td>FIFO_Buffers</td><td>8</td><td>8</td></tr><tr><td>Enable_Hello_Messages</td><td>true</td><td>true</td></tr></table> <h2>BusArbiter</h2><table border="1"><tr><td><b>Parameter</b></td><td><b>Expression</b></td><td><b>Value</b></td></tr><tr><td>Block_Documentation</td><td>Enter User Documentation Here</td><td>Enter User Documentation Here</td></tr><tr><td>Architecture_Name</td><td>&quot;Architecture_1&quot;</td><td>&quot;Architecture_1&quot;</td></tr><tr><td>_explanation</td><td>HardwareDevices-&gt;BusArbiter</td><td>HardwareDevices-&gt;BusArbiter</td></tr><tr><td>Bus_Name</td><td>&quot;Bus_1&quot;</td><td>&quot;Bus_1&quot;</td></tr><tr><td>Bus_Speed_Mhz</td><td>(Processor_Speed*60.0)/100.0</td><td>303.6</td></tr><tr><td>Burst_Size_Bytes</td><td>100</td><td>100</td></tr><tr><td>Round_Robin_Port_Array</td><td>{&quot;Port_1&quot;, &quot;Port_2&quot;}</td><td>{&quot;Port_1&quot;, &quot;Port_2&quot;}</td></tr><tr><td>Devices_Attached_to_Slave_by_Port</td><td>{{&quot;Device_1&quot;}, {&quot;Device_2&quot;}, {&quot;Device_3&quot;}, {&quot;Device_4&quot;}, {&quot;Device_5&quot;}, {&quot;Device_6&quot;}, {&quot;Device_7&quot;}, {&quot;Device_8&quot;}}</td><td>{{&quot;Device_1&quot;}, {&quot;Device_2&quot;}, {&quot;Device_3&quot;}, {&quot;Device_4&quot;}, {&quot;Device_5&quot;}, {&quot;Device_6&quot;}, {&quot;Device_7&quot;}, {&quot;Device_8&quot;}}</td></tr><tr><td>Width_Bytes</td><td>4</td><td>4</td></tr><tr><td>Arbiter_Mode</td><td>FCFS</td><td>FCFS</td></tr><tr><td>Split_Retry_Flag</td><td>true</td><td>true</td></tr></table> <h2>PCIe_Bus</h2><table border="1"><tr><td><b>Parameter</b></td><td><b>Expression</b></td><td><b>Value</b></td></tr><tr><td>Architecture_Name</td><td>&quot;Architecture_1&quot;</td><td>&quot;Architecture_1&quot;</td></tr><tr><td>Bus_Name</td><td>&quot;PCIe_1&quot;</td><td>&quot;PCIe_1&quot;</td></tr><tr><td>Number_of_Lanes</td><td>16 /* Can be an array */</td><td>16</td></tr><tr><td>Slave_Buffer</td><td>512  /* Max Bytes @ Slave */</td><td>512</td></tr><tr><td>Master_Buffer</td><td>512  /* Max Bytes @ Master */</td><td>512</td></tr><tr><td>Sim_Time</td><td>1.0E-3</td><td>1.0E-3</td></tr><tr><td>_explanation</td><td>Interfaces and Buses-&gt;PCI-&gt;PCIe_Bus</td><td>Interfaces and Buses-&gt;PCI-&gt;PCIe_Bus</td></tr><tr><td>Header_Bytes</td><td>16  /* 32 Bit Mode, includes CRC Bytes */</td><td>16</td></tr><tr><td>Number_of_Ports</td><td>{12, 12}  /* Master, Endpoint  Ports */</td><td>{12, 12}</td></tr><tr><td>BER</td><td>1.0E-11</td><td>1.0E-11</td></tr><tr><td>Max_Payload_Size</td><td>128  /* Write, Read Data */</td><td>128</td></tr><tr><td>Max_Payload_Req_Size</td><td>128  /* Read Requests */</td><td>128</td></tr><tr><td>PCIe_Gen_1</td><td>250.0  /* DO NOT MODIFY */</td><td>250.0</td></tr><tr><td>PCIe_Gen_2</td><td>500.0  /* DO NOT MODIFY */</td><td>500.0</td></tr><tr><td>PCIe_Gen_3</td><td>985.6  /* DO NOT MODIFY */</td><td>985.6</td></tr><tr><td>PCIe_Gen_4</td><td>1969.2  /* DO NOT MODIFY */</td><td>1969.2</td></tr><tr><td>PCIe_MBps</td><td>PCIe_Gen_3  /* Per Lane */</td><td>985.6</td></tr><tr><td>Read_to_Write_Ratio</td><td>0.5  /* 0.0 to 1.0 */</td><td>0.5</td></tr><tr><td>Devices_Attached_to_Slaves</td><td>{{&quot;DDR3_1&quot;,&quot;DMA_In&quot;,&quot;DMA&quot;},{&quot;DRAM_2&quot;},{&quot;DRAM_3&quot;},{&quot;Dev_4&quot;},{&quot;Dev_5&quot;},{&quot;SATA_Interface&quot;},{&quot;Dev_7&quot;},{&quot;Dev_8&quot;},{&quot;Dev_9&quot;},{&quot;Dev_10&quot;},{&quot;Dev_11&quot;},{&quot;Dev_12&quot;}}</td><td>{{&quot;DDR3_1&quot;, &quot;DMA_In&quot;, &quot;DMA&quot;}, {&quot;DRAM_2&quot;}, {&quot;DRAM_3&quot;}, {&quot;Dev_4&quot;}, {&quot;Dev_5&quot;}, {&quot;SATA_Interface&quot;}, {&quot;Dev_7&quot;}, {&quot;Dev_8&quot;}, {&quot;Dev_9&quot;}, {&quot;Dev_10&quot;}, {&quot;Dev_11&quot;}, {&quot;Dev_12&quot;}}</td></tr><tr><td>Root_Complex_Flow_Control</td><td>{false,false,false,false,false,false,false,false,false,false,false,false,false,false,false,false}</td><td>{false, false, false, false, false, false, false, false, false, false, false, false, false, false, false, false}</td></tr><tr><td>Endpoint_Flow_Control</td><td>{false,false,false,false,false,false,false,false,false,false,false,false,false,false,false,false}</td><td>{false, false, false, false, false, false, false, false, false, false, false, false, false, false, false, false}</td></tr><tr><td>Enable_Plots</td><td>false</td><td>false</td></tr><tr><td>Bit_64_Mode</td><td>true</td><td>true</td></tr></table>

    Contact Us

    Subscribe